很多客戶在購買除濕設備的時候不知道如何選擇冷水機組,總是在水冷式和風冷式之間猶豫不決,技術人員和你解釋越聽越頭大。接下來羞羞漫画WWW成人漫画樱泰除濕將全麵幫你區分這兩種冷水機組,讓你不再犯愁!
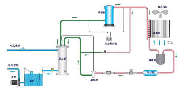
圖1-風冷式冷水機原理流程圖
圖1-風冷式冷水機是利用殼管蒸發器使水與冷媒進行熱交換,冷媒係統在吸收水中的熱負荷,使水降溫產生冷水後﹐通過壓縮機的作用使熱量帶到翅片式冷凝器,再由散熱風扇散失到外界的空氣中(風冷卻);
圖2-水冷式冷水機組是利用殼管蒸發器使水與冷媒進行熱交換,冷媒係統在吸收水中的熱負荷,使水降溫產生冷水後﹐通過壓縮機的作用將熱量帶至殼管式冷凝器,由冷媒與水進行熱交換﹐使水吸收熱量後通過水管將熱量帶出外部的冷卻塔散失(水冷卻)
圖2- 水冷式冷水機原理流程圖
如上兩圖,開始時由壓縮機吸入蒸發製冷後的低溫低壓製冷劑氣體,然後壓縮成高溫高壓氣體送冷凝器;高壓高溫氣體經冷凝器冷卻後使氣體冷凝變為常溫高壓液體;當常溫高壓液體流入熱力膨脹閥,經節流成低溫低壓的濕蒸氣,流入殼管蒸發器,吸收蒸發器內的冷凍水的熱量使水溫度下降;蒸發後的製冷劑再吸回到壓縮機中,又重複下一個製冷循環,從而實現製冷目的。
水冷式冷水機組與風冷式冷水機組在製冷方式與設備功能方麵是完全相同的,兩者可互相兼容。所不同的是,兩者冷凝器的冷卻方式不同。水冷式機組一般采用殼管式冷凝器,以水為冷卻介質;而風冷式機組采用翅片式冷凝器,直接以空氣為冷卻介質。由於風冷式機組直接以空氣冷卻,因此係統中不需要相關的冷卻水裝置,其中包括冷卻塔、冷卻水循環泵、管道及閥門係統等從而節約城市用水,簡化了空調係統。
針對上述兩種機型的冷水機組,主要的比較如下
1、性能比較
水冷式機組冷凝器的傳熱溫差一股為4-8℃,而風冷式機組的傳熱溫差一般為8-15℃,在相同的室外環境溫度下,風冷式機組正常運轉的冷凝溫度要比水冷機組的冷凝溫度高得多,從而使風冷式機細在相同的製冷量情況下,具耗電量比水冷式機組大。
2、設備初投資比較:
由於水的換熱效率遠遠大於空氣的換熱效率,風冷式冷凝器與相同換熱量的水冷式冷凝器相比,設備體積大,所用材科多,製造成本較高。水冷式冷水機組即使加上冷卻水係的設備費用,其總費用仍要比風冷式機組低20%左右。另外,由於風冷機組的設備名義功率比水冷機組的名義功率大,在電力增容、電控設備都等方麵的費用也較高
3、設備機房比較
風冷式冷水機組是戶外型機器,可以放在建築物的屋麵或室外地上,其冷凍水循環泵亦可與機組放在一起,不需占用機房。對於水冷式冷水機組則應該提供機房,以確保設備包括冷水機組、冷凍水循環泵、冷卻水循環泵正常運行和使用壽命,同時在建築物屋頂地麵或室外地坪上放有冷卻塔設備。由此可見,在築物無法提供機房的情況下,選用風冷式冷水機組,應該是一個比較可行的方式。
4、運行成本比較
由於水冷機組運轉在較低的冷凝溫度下,製冷效率高,機組運轉的耗電量較小。一般來說,相同製冷量的水冷式冷水機組與風冷機組比較,水冷式機組的總體耗電量(包括冷卻水泵及冷卻塔風機的電耗量)僅為風冷式機組耗電量的70%。
5、維護性比較
水冷式機組所使用的殼管式冷凝器在汙垢積聚在一定範國內,對換熱效率的影響較小,因此機組性能隨汙垢產生而下降的幅度較小,清洗周期較長,相對維護費用會低。而風冷式機組使用的翅片式冷凝器的換熱效率受灰垢積聚的影響較大,散熱翅片管前必須設置濾塵柵網,並且需要頻繁清洗。由於風冷式機組運轉壓力較高,一般安裝在室外,運行環境相對較為惡劣,在維護性及可靠性方麵均不如水冷式冷水機組。
綜上所述,風冷式機組雖然在節約用水、簡化係統及節約安裝空間等方麵具有顯著優點,但從整個除濕係統安裝工程考慮,包括土建費用、冷卻水和冷凍水係統費用、電控和配套管理費及運行費用等,與水冷式冷水機組相比,風冷式冷水機組還不顯優勢。目前,絕大部分除濕設備的冷水機組主機選配,主要還是以水冷式冷水機組為主。
因此羞羞漫画WWW成人漫画樱泰除濕建議您在除濕係統的設計中,隻要機房條件允許,供冷還是以水冷式冷水機組為主,顯得經濟合理。
杭州羞羞漫画WWW成人漫画樱除濕設備有限公司技術人員占總人數的30%,主要開發製造、銷售和管理人員均具有數十年從事除濕機產業的經驗,曾負責過由國家立項的除濕機研製項目,並通過鑒定;曾獲得過國內的除濕機研製項目省部級科技進步獎,並被評為國家級新產品;有多項除濕機國家專利,曾負責過多項國內外大型工程,並獲得用戶好評。全國谘詢熱線:0571-88532337 官網:www.ks-driver.com。